WADI ESBGyuull API Gateway시각화 대시보드

검증된 레거시 연계부터 차세대 AI 에이전트까지

왕별 솔루션

고객의 입장에서, 가장 편리한 제품을 설계합니다.

솔루션 도입 문의하기
Wangbyul Solutions
WADI ESB

WADI ESB

이기종 시스템 간의 안정적인 데이터 연계 미들웨어. 조달청 디지털몰 등록 제품으로 공공기관 표준을 준수합니다.

지능형 연계 미들웨어 WADI

WADI ESB만의 독보적인 기능

중앙집중형 관리지원

중앙집중형 관리지원

각각의 연계 흐름을 한번에 통합 관리함으로써, 운영 효율성과 안정성을 향상시킵니다.

웹 콘솔 기반 운영

웹 콘솔 기반 운영

웹 기반 콘솔로 별도의 에이전트 설치 없이 누구나 쉽게 관리할 수 있으며, 운영 복잡도 또한 대폭 감소된 솔루션입니다.

실시간 모니터링

실시간 모니터링

연계 상태를 실시간으로 가시화하여 장애 발생 시 즉각적인 알림을 통해 신속한 대응을 가능하게 합니다.

유연한 연계 구조

유연한 연계 구조

API, DB, MQ 등 다양한 연계 포맷을 지원하며, 클라우드/온프레미스 환경을 모두 대응하는 연계 솔루션입니다.

오류감지 및 자동복구

오류감지 및 자동복구

서비스 안정성 향상을 위한 오류감지 및 자동복구 기능을 탑재하였으며, 이를 통해 운영자의 부담을 줄입니다.

복잡성 최소화

복잡성 최소화

다양한 시스템을 Low-code/No-code 방식으로 손쉽게 연계하며, UI 기반 구성으로 초보자도 손쉽게 설정 가능합니다.

1 / 6

송수신 이력 관리

인터페이스 송수신 이력과 함께 송수신 메세지를 관리합니다. 에러 발생 시 즉시 이력이 쌓이며, 로우 클릭 시 메세지 창이 표출되어 구체적인 송수신 상태와 에러 메세지를 확인할 수 있습니다.

송수신 이력 관리
연계 모니터링

연계 모니터링

전체적인 연계 상황과 어댑터에 대한 모니터링을 제공합니다. 어댑터는 카테고리별로 그룹화하여 그룹별 상태, 개별 어댑터별 상태에 대한 모니터링을 각각 제공합니다. 따라서 중앙에서 제어하는 모든 연계 상태에 대한 모니터링이 가능합니다.

송수신 이력 관리

송수신 이력 관리

인터페이스 송수신 이력과 함께 송수신 메세지를 관리합니다. 에러 발생 시 즉시 이력이 쌓이며, 로우 클릭 시 메세지 창이 표출되어 구체적인 송수신 상태와 에러 메세지를 확인할 수 있습니다.

연계 모니터링

연계 모니터링

전체적인 연계 상황과 어댑터에 대한 모니터링을 제공합니다. 어댑터는 카테고리별로 그룹화하여 그룹별 상태, 개별 어댑터별 상태에 대한 모니터링을 각각 제공합니다. 따라서 중앙에서 제어하는 모든 연계 상태에 대한 모니터링이 가능합니다.

Gyuull API Gateway

MSA 환경을 위한 경량 API 게이트웨이. 트래픽 라우팅, 인증/인가, Rate Limiting 기능을 통합 제공합니다.

Gyuull API Gateway

운영 중심 API Gateway Gyuull

Gyuull API Gateway만의 독보적인 기능

편리한 웹 콘솔 운영

편리한 웹 콘솔 운영

별도의 에이전트 설치 없이 웹 화면에서 작동하며, 설정 항목별 도움말을 제공해 누구나 직관적인 GUI 기반 설정이 가능합니다.

다양한 운영환경 대응

다양한 운영환경 대응

독립 구동 아키텍처를 적용하여 내부망, 외부망, 폐쇄망 등 환경에 구애받지 않고 즉시 적용 가능합니다. 이를 통해 구축 기간을 획기적으로 단축할 수 있습니다.

선택적 기능 적용

선택적 기능 적용

필요에 따라 기능을 선택적·단계적으로 적용할 수 있는 구조로, 장기 운영 시에도 구조 변경에 대한 부담을 최소화할 수 있습니다.

실시간 설정 반영 및 변경 추적

실시간 설정 반영 및 변경 추적

서비스 중단 없이 운영 설정을 실시간으로 변경할 수 있고, 운영 리스크 최소화를 위해 모든 설정의 변경사항을 추적관리합니다.

1 / 4

JSON 비교 에디터

서버에 접속하여 수정할 필요 없이 웹 콘솔 화면 내에서 운영 작업을 처리할 수 있습니다. 설정 항목별 도움말을 제공하여 누구나 쉽게 편집이 가능합니다. 변경된 항목들은 수정 화면에서 1차적으로 확인할 수 있습니다.

JSON 비교 에디터
버전/롤백 관리

버전/롤백 관리

모든 설정의 변경사항은 이력으로 남겨 관리합니다. 변경 내역을 확인하고, 추적하며, 현재 설정과 과거 설정을 비교하여 볼 수 있습니다. 또한 변경된 설정을 이전 설정으로 롤백하는 기능도 지원합니다.

JSON 비교 에디터

JSON 비교 에디터

서버에 접속하여 수정할 필요 없이 웹 콘솔 화면 내에서 운영 작업을 처리할 수 있습니다. 설정 항목별 도움말을 제공하여 누구나 쉽게 편집이 가능합니다. 변경된 항목들은 수정 화면에서 1차적으로 확인할 수 있습니다.

버전/롤백 관리

버전/롤백 관리

모든 설정의 변경사항은 이력으로 남겨 관리합니다. 변경 내역을 확인하고, 추적하며, 현재 설정과 과거 설정을 비교하여 볼 수 있습니다. 또한 변경된 설정을 이전 설정으로 롤백하는 기능도 지원합니다.

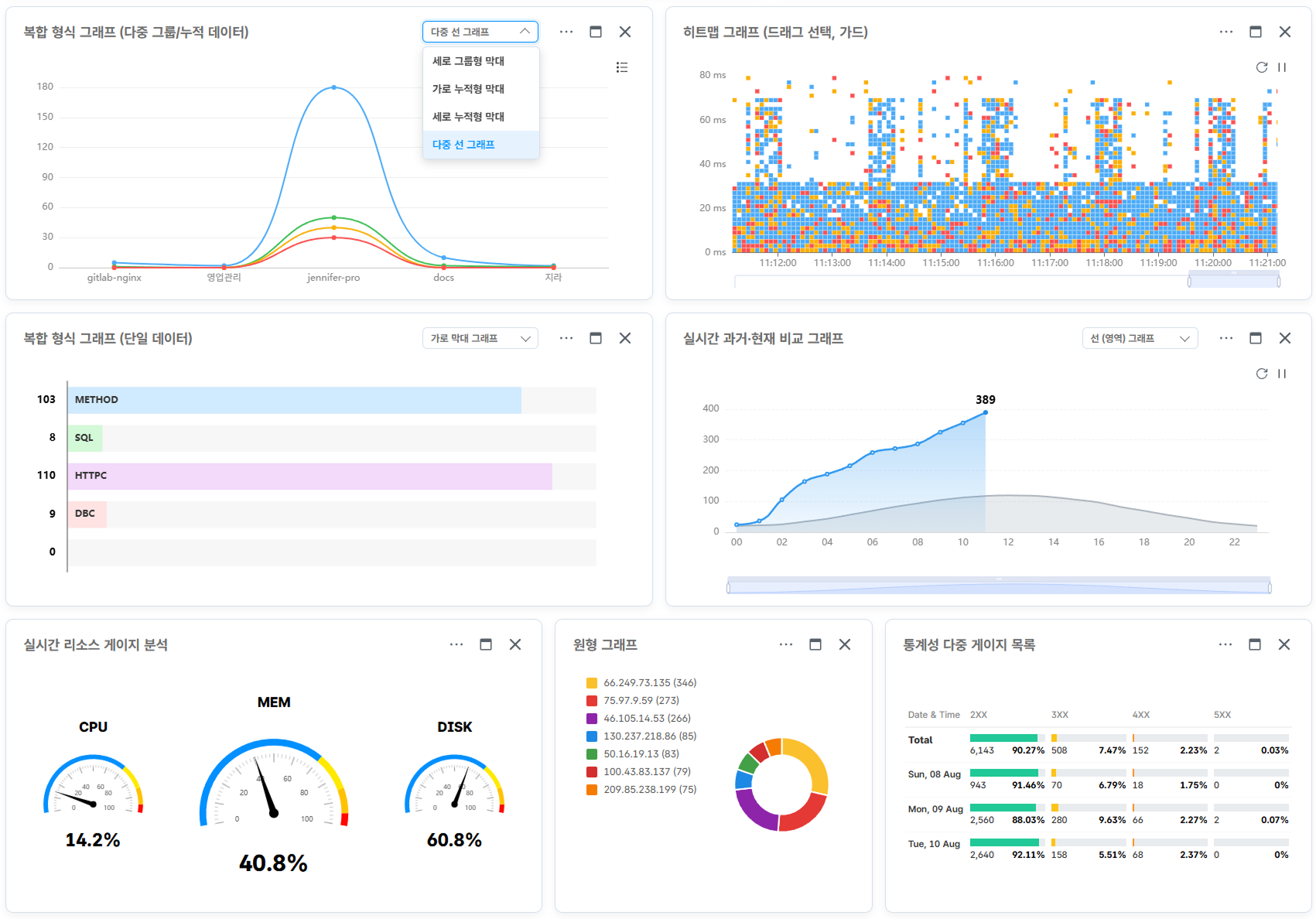
시각화 대시보드

다양한 UI 컴포넌트를 통해 사용자 맞춤형 시각화 대시보드를 제공합니다.

실시간 멀티 모니터링

여러 데이터베이스의 상태를 하나의 대시보드에서 확인할 수 있습니다. 실시간 데이터 반영은 물론, 일시정지 및 최근 1시간 데이터 보관 기능으로 순간의 변화도 추적 가능합니다.

실시간 멀티 모니터링
다양한 시각화 위젯 지원

다양한 시각화 위젯 지원

막대, 선, 파이차트 등 업무 특성에 맞는 다채로운 위젯을 지원하며, 사용자 편의에 맞게 화면의 레이아웃을 마음대로 변경하고 저장할 수 있습니다.

실시간 멀티 모니터링

실시간 멀티 모니터링

여러 데이터베이스의 상태를 하나의 대시보드에서 확인할 수 있습니다. 실시간 데이터 반영은 물론, 일시정지 및 최근 1시간 데이터 보관 기능으로 순간의 변화도 추적 가능합니다.

다양한 시각화 위젯 지원

다양한 시각화 위젯 지원

막대, 선, 파이차트 등 업무 특성에 맞는 다채로운 위젯을 지원하며, 사용자 편의에 맞게 화면의 레이아웃을 마음대로 변경하고 저장할 수 있습니다.